π°Smart Money Monitoring
DBot Smart Money Monitoring System (Solana&Bsc)
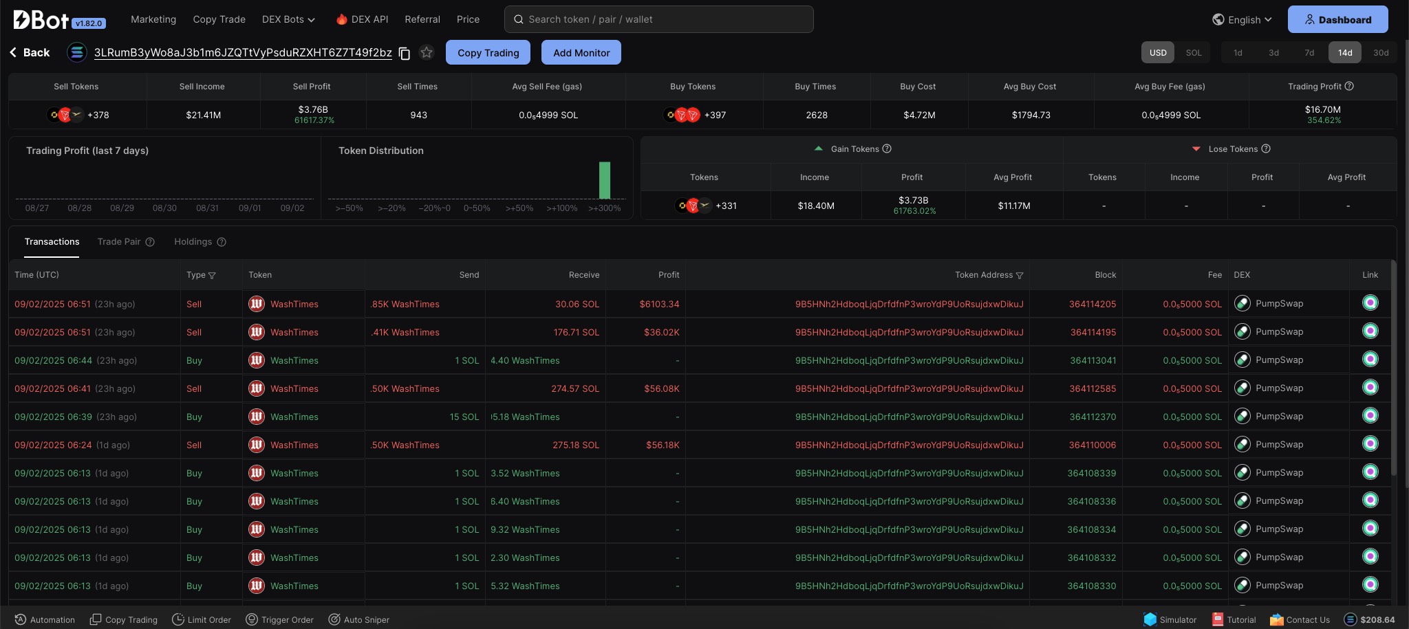
Supports profit/loss analysis, detailed and summary transaction records, holding analysis, custom smart money and favorites, etc.
Supports multiple data and charts for smart money (average gas, token distribution, average profit , etc.)
DBot Solana & Bsc Smart Money Monitoring Telegram Bot available: Solana Alert Bot | Bsc Alert Bot
Monitoring of up to 10 smart money addresses & Smart money PnL / holding analysis supported
Real-time push of smart money buy / sell transaction trends
One-click jump to fast buy / sell supported. One step faster in trading
Welcome to DBot official website homepage to search smart money addresses
Bsc smart money data added in DBot official website homepage (wallet trading statistics / wallet historical trading records, etc.) Searching for Bsc wallet address supported

For more details about smart money monitoring bot, please refer to: Telegram Bot(Alert)


Last updated